Bonjour!
Je m’appelle William, j’ai 39 ans. Je suis passionné par l’informatique depuis mon enfance et je suis actuellement développeur (C) d’applications embarquées pour engins mobiles…
Je me suis lancé dans la domotique en 2018 après l’achat de ma maison. Après avoir longuement hésité j’ai fait le choix de Domoticz sur un RPI 3B+.
Depuis quelques semaines j’ai découvert Gladys et j’ai été séduit par l’interface. Pour ne pas casser mon installation actuelle j’ai décidé d’installer Gladys sur une VM de ma Freebox. J’ai un RPI 4 en commande mais le délai est très long. Je n’ai pas réussi à connecter un dongle zigbee SONOFF, pas détecté par Gladys mais je pense à un problème de détection USB lié à Debian 11, et aussi impossible de faire communiquer Gladys avec Telegram… bref c’est pas grave j’ai supprimé ma VM et je vais attendre mon RPI 4 pour installer Gladys!
Sinon ma config actuelle que je veux pouvoir reproduire avec Gladys est la suivante:
-
Gestion chauffage
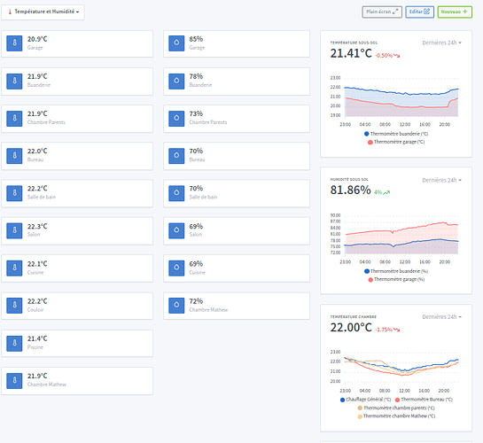
J’ai un Thermostat NetAtmo ou je récupère les informations du planning, consigne et température via un script Python et l’API NetAtmo. Le plugin NetAtmo de Domoticz n’est pas adapté car le temps de rafraichissement des données est trop long.
Avec ce Thermostat je pilote un poêle à granulés qui est mon chauffage principal de la maison.
J’ai couplé à cela des radiateurs électriques. Les radiateurs sont pilotés par des modules Qubino Z-WAVE.
D’ailleurs je vois beaucoup de personne parlé de l’intégration Z-WAVE qui n’est pas complète dans Gladys mais qu’est-ce qu’on peut faire ou pas faire actuellement en Z-WAVE dans Gladys?
Pour chaque pièce j’ai un thermostat virtuel et une sonde de température (XIAOMI ZIGBEE), en fonction du planning Netatmo et des consignes je pilote via un script LUA Domoticz mes radiateurs électriques. -
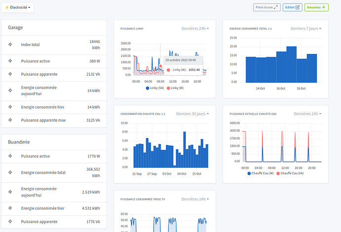
Info Linky
Je récupère via un plugin python dans Domoticz les données de mon compteur Linky -
Gestion piscine
Je pilote via un script LUA et un module Qubino Z-WAVE ma pompe de piscine en fonction de la température. Je prends pour l’instant la température extérieur mais dans l’idéal j’ai besoin d’un capteur de température immergé. Si quelqu’un a des idée je suis preneur -
Gestion ouverture
J’ai des capteurs XIAOMI et SONOFF Zigbee pour vérifier l’ouverture des portes et fenêtres -
Boite aux lettres
Je vérifie la présence de courrier dans ma boite au lettres avec un capteur de vibration Xiaomi Zigbee et un capteur d’ouverture. Via un script je vérifie les vibrations sur la boite au lettres pour détecté la présence de courrier/colis et le capteur d’ouverture sur la 2ème porte pour remettre à zéro, enfin de déclarer que le courrier à été relevé. -
Présence
Via ma Freebox je peux récupérer la présence de chaque personne si le téléphone est connecté en WIFI -
Gestion lumière dans un placard
J’ai installé dans un placard une bande LED Yeelight couplé à des capteurs d’ouverture Xiaomi. Donc la lumière s’allume dès qu’on ouvre une porte et s’éteint dès que les portes sont fermées. -
Gestion volet roulant
Je pilote via un Qubino Z-WAVE un volet roulant filaire en automatique en fonction des heures de lever et de coucher du soleil
Le restant de mes volets sont en SOMFY IO que je n’ai pas encore domotisé. -
Alerte par SMS
Avec mon abonnement mobile j’ai la possibilité d’utiliser une API et d’envoyé des SMS par HTTP. Donc dans tous mes scripts j’envoi des messages en fonction de l’état de certaines actions (ouverture porte quand personne aux domicile, présence de courrier, batterie faible sur capteurs…) -
Sauvegarde base de données Domoticz
Avec un script shell je fais des backups journalier de la base de données Domoticz sur un NAS
Enfin je me connecte à Domoticz à distance grâce à un VPN.
Je doit encore rajouter des caméras, la gestion de mon chauffe-eau…
Voila j’ai raconté ma vie mais j’ai du boulot pour le passage à Gladys. RDV donc avec ma config sous Gladys quand j’aurais reçu mon RPI4


















